May 22nd, 2026
Fixed WordPress 7 admin app bootstrap failure β removed pre-escaped esc_attr() / esc_url() values passed to wp_print_script_tag() so JSON config attributes (user-roles, snipvault-settings, post_types, etc.) are no longer double-encoded and JSON.parse() can read them correctly
May 19th, 2026

This release is a deep quality pass on the editor experience β tightening up the things you use every day.
Editor improvements
Two small but satisfying CSS shortcuts have been added: pressing Enter after a property declaration can now auto-insert a missing semicolon, and typing ! in a declaration context expands to !important; automatically. Both are opt-in.
Paste behaviour is also fixed β aggressive auto-indent was adding unwanted leading spaces to pasted code. That's gone.
Auto-minify
Snippets can now opt into automatic minification. When enabled, SnipVault generates a separate .min.css or .min.js artifact on save using proper parsers (scssphp for CSS, matthiasmullie/minify for JS) and serves the minified version at runtime, with a safe fallback to the original source if anything goes wrong.
GitHub sync
A fix for false conflict detection after regular saves β internal sync metadata is now excluded from editor REST updates so stale tracking values can no longer overwrite your sync state.
Other fixes
CSS build output now includes content hashes for proper cache-busting after updates
"Unsaved changes" indicator in the editor toolbar
Per-language format-on-save settings (PHP, JS, CSS, SCSS, HTML) with configurable print width, tab width, and indent style
Snippet warning messages now clearly distinguish NOT_LOADED (intentionally blocked) from runtime errors
Dashboard issues list now shows per-snippet breakdowns with direct links to each snippet's Errors panel
March 13th, 2026

A fast follow-up to 1.2.0 focused on production stability, safety, and a brand new dashboard. This release hardens settings persistence, adds multiple layers of snippet error protection, and delivers a full monitoring home page.
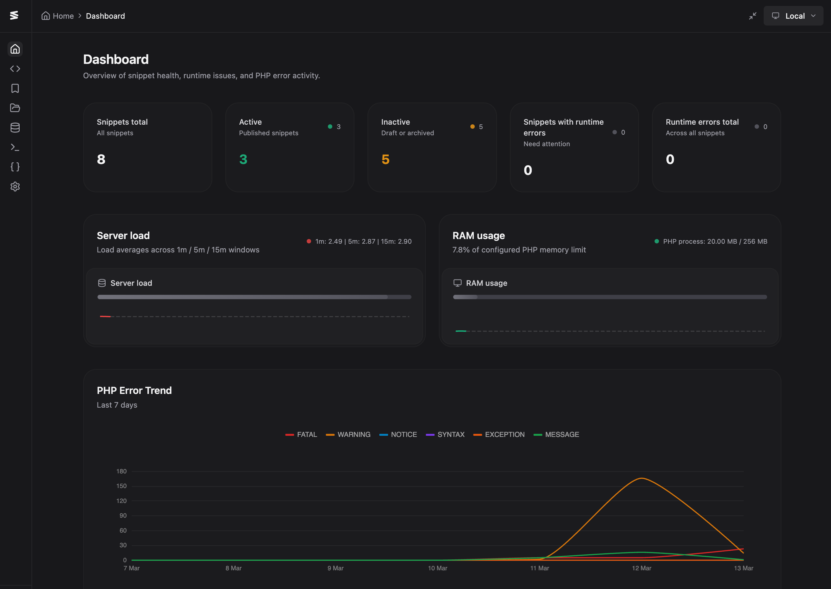
SnipVault now opens to a dedicated dashboard home page. It surfaces snippet health KPIs β active, inactive, and those with runtime errors β alongside best-effort system telemetry for server load and RAM, each with live sparklines polling every 5 seconds. An ECharts-based PHP error trend chart shows the last 7 days grouped by day, with severity counts in the header row and full light/dark mode support.
A Server Health card shows WordPress version, PHP version, disk usage, SSL status, timezone, PHP memory limit, and a summary of available updates with links to the relevant admin pages. Error log analysis now attributes PHP errors to their source β plugin, theme, WordPress core, or SnipVault β and a dedicated "Errors by Source" card groups them with expandable sections so you can pinpoint what's causing problems at a glance.
Two new safety nets protect your site from broken snippets. On plugin activation, SnipVault now temporarily disables all snippets, runs HTTP requests against both admin and frontend, scans the error log for snippet-origin fatals, and auto-deactivates any problematic snippets with a note explaining why. That note stays visible in the snippet editor until you fix and republish.
Safe Mode can also be triggered manually via an "Activate in Safe Mode" link in the plugins table. When enabled, no snippets execute at all. A toggle in Settings β Features controls it, and a "Deactivate Safe Mode" link appears when it's active. On top of this, the SnippetErrorHandler now catches fatal errors during snippet execution so a broken snippet no longer white-screens your site β it logs the error and continues loading.
PHP snippets are now validated via nikic/php-parser before save. Invalid syntax blocks the save and shows a parse error with the exact line number. The format-on-save flow has been updated so that invalid code skips formatting and falls through to backend validation cleanly, rather than throwing a console error.
This was the biggest area of fixes. Settings reads and writes have been migrated to a dedicated snipvault/v1/settings endpoint, moving away from wp/v2/settings which proved unreliable on production hosts with restrictive core endpoint behaviour. Explicit object cache invalidation has been added after every settings update so Redis/Memcached environments no longer serve stale data.
The hydration flow has been hardened to prevent mount-time race overwrites β immediate child @update saves are blocked until settings are fully loaded. The entire persistence foundation has been stabilised end-to-end: canonical PHP defaults and normalization, aligned REST schema defaults, frontend bootstrap/load/save normalization, defensive array guards to prevent .some()/.length crashes, and shared sanitization across GitHub and settings writers to prevent shape drift after reload.
Individual fixes include: PHP Global Variables now persist on production, the Global Variables section no longer crashes when adding a variable with async settings, settings search no longer crashes when a section lacks keywords, and code editor font size properly validates and persists (8β32px range, default 12).
All snippet errors β caught and fatal β are now written to the PHP error log with a [SnipVault Snippet #id] prefix. The Error Log dashboard recognises snippet-origin errors and groups them under "Custom Snippet" with the snippet title. When PHP Global Variables are deleted, removed keys are tracked and defined as null so snippets referencing them don't fatal; re-adding a variable restores it to normal.
The Library panel now has a configurable source setting β choose between the built-in SnipVault Library or your connected GitHub repository. When GitHub is selected, repo files are shown inline on a single page with search and bulk import. The click-to-inspect workflow, list item styling, and detail panel match the default Library UI exactly. The GitHub Library inspect view also includes a revision tree so you can browse historical commits and preview a snapshot before importing.
Featured images per snippet β upload from the media library, toggle visibility in the snippets list, click to view full-size
Editor-only frontend live reload β CSS/SCSS updates apply without a full refresh for logged-in admins; PHP/JS/HTML changes trigger an automatic page reload; configurable in Settings β Features
Full screen toggle in the top-right toolbar with state persisted in localStorage
GitHub OAuth callback now validates and consumes one-time state tokens before exchange, with initiating-user match enforcement
Snippet export downloads use short-lived signed tokens; direct public ZIP access is blocked
The SQL skip_security_check bypass path has been removed from the REST API β dangerous query checks are always enforced server-side
Legacy anthropic_key is preserved when normalizing provider-based AI settings to avoid key loss on upgrade
Media upload MIME validation now supports wildcard patterns like image/*
Fixed duplicate error notifications when the error log is unavailable β now shows a single friendly notice
Fixed Error Trend chart tooltips being cut off by container overflow
Fixed server load progress bar always reading 100% on Mac/Docker β load average is now scaled by CPU count with robust detection across platforms
Fixed incorrect server load normalization for containerized hosts β now uses 1-minute load with cgroup/cpuset-aware CPU limits and a non-linear scaling curve for shared hosts
Fixed PHP Error Trend chart rendering in Shadow DOM + CSS grid β replaced vue-echarts with direct ECharts init to avoid the 0-dimension fallback
Fixed commit inspection Monaco diff issues from 1.2.0
March 12th, 2026

This is the biggest SnipVault release yet β packed with GitHub sync, multi-provider AI, security auditing, relationship intelligence, and a completely refreshed UI. Here's everything that's new.
Full bidirectional GitHub sync has arrived. Connect your GitHub account directly from SnipVault settings via a centralised OAuth flow β no need to create per-site OAuth apps. Once connected, pick an existing repo or create a new one, choose your branch and base path, and you're ready to go.
Sync works per-snippet: toggle "Sync with GitHub" on the snippets you want tracked, and SnipVault handles push, pull, conflict detection, and resolution from there. Auto-sync runs on a scheduled cron, or you can trigger it manually at any time. Bulk actions let you sync, push, or pull multiple snippets from the list view.
Each synced snippet gets a revision tree in the sidebar β styled after Cursor IDE's commit timeline β where you can inspect any commit's message, patch, and full code snapshot. A compare mode powered by Monaco diff view lets you see exactly what changed between any commit and your current editor content.
Sidecar .snipvault.json metadata files travel with your snippets to GitHub, so importing on a fresh install restores all settings, flags, and tags automatically. The new "Import from GitHub" flow in the Library lets you browse your configured repo and pull in files as local snippets.
SnipVault's AI assistant is no longer Claude-only. You can now choose between Anthropic, OpenAI, Google Gemini, and xAI (Grok) as your AI provider, each with its own API key storage and model selection. Existing installs using the original Anthropic key and Claude model continue to work β full backward compatibility is maintained.
The assistant itself has been reworked with a review-first suggestion flow. AI responses no longer auto-overwrite your code. Instead, you get structured proposals with explicit actions β View diff, Copy, Discard, or Apply (which snapshots a revision before applying). You can also choose what you're asking for: General, Explain, Find bugs, Security harden, or Refactor.
A new advisory Security Audit Center provides static risk analysis for your snippets. Run scans individually or in bulk, and each snippet gets a risk score, risk level, and detailed findings stored as metadata. A dedicated panel in the snippet editor surfaces audit results inline, and the snippets list includes quick filters for "High risk" and "Needs review."
SnipVault now extracts and scores relationships between snippets β dependencies, shared hooks, and symbol references β with a full dependency graph. Related snippet insights appear in a dedicated editor panel, and the underlying graph data can be rebuilt on demand from the toolbar.
New metadata flags give you more ways to organise: favourite, pin, mark as template, or track recently opened snippets. Quick filters in the snippets list let you slice by Favourites, Pinned, Recent, Templates, High risk, or Needs review. A new semantic search field finds snippets by title, description, content, hook, or dependency symbols. You can also save custom views that persist across sessions.
The interface has been tightened up across the board. Toolbar actions are consolidated into a dropdown menu triggered by a plus icon. Right-click and three-dot context menus give per-snippet access to Favourite, Pin, Template, Duplicate, and Delete. Snippet icons and colors now match file-type mappings (PHP, JS, CSS, SCSS, HTML, JSON, TXT), and checkboxes overlay the file icon on hover. Breadcrumbs show the snippet file name instead of an ID. Settings tabs now use query params for shareable deep links and proper browser history. All icons have moved to lucide-vue-next.
PHP 8.2 is now the minimum requirement, with a graceful admin notice instead of a crash for older versions
Settings page sections are linkable via query params (e.g. ?section=ai)
Translation workflow added with Google Cloud automation and corrected .pot output naming
Fixed false unsaved-changes warnings caused by editor autoformat on snippet open
Fixed several Monaco editor race conditions in the commit inspection diff view
November 24th, 2025

We're thrilled to announce SnipVault 1.1.10, featuring the game-changing Remote Sites capability that transforms SnipVault into a centralised management hub for all your WordPress sites.
This is the feature you've been waiting for. SnipVault can now connect to and manage multiple remote WordPress sites from a single dashboard. Install SnipVault on any of your sites, configure your remote connections, and suddenly you have complete control over snippets, error logs, and all SnipVault features across your entire WordPress portfolio.
Here's what this means for you:
Centralized Snippet Management - View, edit, create, and organize snippets across all your sites without logging into each one individually
Unified Error Monitoring - Monitor PHP error logs from all your sites in one place
Cross-Site Operations - Manage settings, folders, and features for any connected site
Instant Site Switching - A sleek dropdown selector with search and site favicons lets you switch between sites instantly
Simply configure your remote sites with a URL and application password in the new Remote Sites settings section, and you're ready to manage your entire WordPress network from wherever you want. Whether you're managing client sites, a network of your own properties, or an agency portfolio, Remote Sites makes multi-site snippet management effortless.
The settings page has been rebuilt from the ground up with organization and usability in mind. A clean left navigation sidebar now organizes settings into logical sections: License, AI & Claude, Security, Features, Editor, PHP Configuration, Remote Sites, and Danger Zone.
Finding what you need is instant thanks to the new search functionality that filters settings sections as you type. It's a modern, intuitive interface that scales beautifully as SnipVault's feature set continues to grow.
We've completely refactored the WP-CLI interface for maximum reliability across different hosting environments. The new implementation uses a dedicated REST API endpoint instead of admin-ajax, with comprehensive error handling, timeout protection, and improved path detection.
Key improvements include:
Proper success/failure detection that actually works
Timeout protection for long-running commands (5-minute limit)
Better error messages with debugging information
MySQL client tools detection for database commands
Compatibility fixes for shared hosting with open_basedir restrictions
Graceful handling of disabled PHP functions like putenv()
Reduced memory limits to prevent server overload
Enhanced path detection with fallback to bundled wp-cli.phar
The WP-CLI interface now works reliably on challenging hosting environments like InstaWP and shared hosting providers with strict security configurations.
Fixed a race condition that could cause snippets to end up in the wrong folders on slow connections. Snippets now wait for folders to load completely before processing folder assignments, with safeguards to prevent filtering from running prematurely. Your snippet hierarchy now displays correctly every time, regardless of connection speed.
Update now to unlock Remote Sites and transform how you manage snippets across your WordPress portfolio. This is a major milestone for SnipVault, and we can't wait to hear how it streamlines your workflow.
November 23rd, 2025
We're excited to release SnipVault 1.0.21 with powerful new organization tools, security features, and enhanced AI model selection.
You can now tag your snippets for better organization and discovery. The new tag system includes a streamlined token input field right in the snippet editor where you can create, assign, and remove tags instantly. Start typing to search existing tags or create new ones on the fly. Remove tags with a simple backspace. It's a fast, intuitive way to keep your snippet library organized as it grows.
We've added two new security features to give you complete control over who can access SnipVault:
Password Protection - Set a password in settings to require authentication before anyone can access SnipVault. The password unlock modal appears when the plugin loads, and protection persists throughout the browser session. Passwords are securely hashed using SHA-256 before storage, keeping your snippets safe.
Restricted User Access - Need to limit SnipVault to a single user? You can now restrict access to just one administrator. When enabled, the menu item is hidden for everyone else, REST API endpoints are protected, and direct page access is blocked. Perfect for agencies or multi-user sites where you want tight control over snippet management.
You now have full control over which Anthropic Claude model powers SnipVault's AI features. Select from the available models in settings, with the model list dynamically fetched from Anthropic's official API. The list automatically updates when you add or change your API key, and there's a manual refresh button to reload available models anytime. SnipVault intelligently falls back to your saved model if the API fetch fails.
The file browser now supports comprehensive sorting options. Sort your files by name, date modified, file size, or file type, with the ability to toggle between ascending and descending order. The sorting UI matches the snippets list component for a consistent experience throughout SnipVault.
Defer Attribute for Modules - JavaScript module snippets now support the defer attribute, giving you more control over script loading behavior.
Dark Mode Fixes - Dropdown selects now display properly in dark mode with appropriate background and text colors, especially in Firefox where readability was previously an issue.
Update now to take advantage of these new organization and security features. As always, we recommend testing on a staging site first.
June 23rd, 2025
Added option to sort file browsing alphabetically, date modified etc.
Added options to disabled wp-cli, file browsing etc completely.
Added option to define specific admins who can access snipvault
April 15th, 2025
We're excited to share several new UI enhancements in this update:
Folder Color Customization: You can now color-code your folders! Simply click on any folder icon to access the color picker.
Improved UI Elements: We've refreshed the icons for accordions and condition group toggles for better visual clarity.
Resizable Panels: Both the snippets list and snippet options panels are now resizable, giving you more control over your workspace layout.
Condition Indicator: A new icon now appears whenever a snippet has conditions applied, making it easier to identify conditional snippets at a glance.
This update focuses on giving you more customization options and improving the overall user experience. Enjoy the new features!
March 20th, 2025
Improved error viewer logic
Improved PHP error log styles
Minor bug fixes
Fixed issue with PHP and 8.1 where composer would flag incompatibility (plugin requires 8.1 and above)
March 18th, 2025
Fixed compatibility issue with Apache servers that was blocking downloadable plugins
Resolved bug where save functionality was failing in diff view
Fixed critical issue preventing snippets from being properly saved on some setups
Added integrated PHP error log for improved debugging and troubleshooting